PARIS, FRANCE NILS

KINGUE

NK
Signature

About Me

Hi, I'm Nils, a 17-year-old currently studying at Lycée Jacques Decour in Paris, France, with specialties in Economics, Mathematics, and Geopolitics. I'm on track to earn my Baccalauréat and currently sitting at a 3.4 / 4.0 GPA.

I grew up with my mother in the 9th arrondissement of Paris. I had the privilege of having a mother who always pushed me toward success. I truly believe it's thanks to that education that I've always taken risks, always had the audacity to try, and the pride of succeeding when others believed I couldn't.

At 12, I taught myself to code in Python, wrote my first programs, and somewhat by chance discovered what Bitcoin was, then Ethereum, then Litecoin, and eventually started looking into the whole crypto ecosystem. I invested my 13th birthday money just before the bull run, and that bet paid off.

After that I understood that I'll always need to stay curious and sharp on what's happening in the world and around me, always looking for what's next. That's what shaped who I am today, and what pushes me to keep creating and building across Web3, crypto, parallel markets, and AI.

Work Experiences

From 13 to 17, I never stopped creating and building. I've always naturally taken the lead on projects and developed a real ability to solve problems along the way.

01
Tazmania June 2026 — Present
Machine Learning & Quantitative Trading

Developing a machine learning algorithm for ultra-low latency trading (<100μs) on prediction markets and cross-market arbitrage
Combining advanced C++ for low-latency execution with Python-based ML models (MLP/LSTM)
Building network infrastructure for real-time data feed and order routing

Deepening my skills in machine learning engineering, micro-optimization for low latency, data visualization, and algorithmic development.

See more
02
Deckflow Sept. 2024 — Feb. 2025
Community Building & Trading Tools Development

Built and gathered a community of 800+ members around lowcap token trading strategies
Created sniping/copytrading tools generating approximately 500K in monthly volume with more than 90 on-request users
Developed on-chain tokens capitalizing to 80K market caps and generated over 20K in revenue

Learned a lot about network infrastructure, community management, and what real hard work looks like: over 8 hours a day on top of school.

See more
03
Euwshop
Euwshop Apr. 2024 — Jul. 2024
Gaming Digital Asset Marketplace

Led an international marketplace for gaming digital assets, targeting France, UK, USA
Generated over 80K€ in revenue with over 1,200 clients
Managed a team of 7 part-time employees: 3 client relations, 2 developers, 1 administrator, 1 communications manager
Handled the scaling, client support, and full operational management across 3 countries

Acquired skills in team leadership, business scaling & expanding across borders, and learned how to handle cash flows & reinvestment.

See more
04
Bothlow
Bothlow Jan. 2023 — June 2023
Reselling Shoes Company

Co-founded a registered French company (SAS) with a business partner
Developed an algorithm to automatically buy shoes at lower prices to resell on our own website
Managed project planning, basic accounting, legal documentation (T&C), and lawyer consultations
Managed 1 developer and 1 designer for the product/website identity

First hands-on professional business at 14. First time dealing with laws, taxes, meeting lawyers, pitching to investors, and raising money to cover basic costs. Just the beginning of what was to come.

See more
Levine Keszler — Law Firm Internship 2024

Internship at a Parisian law firm, where I helped prepare general assemblies of publicly listed companies such as AB Science. Also delivered case study reports on inter-firm disputes.

Skull Head NFT 2021

Designed and developed a full NFT collection during the 2021 bull run. Worked with a 3D artist to create a 3,500-piece collection, then uploaded it on the blockchain to be sold. First experience in Web3 development.

Swedish Church of Paris 2018 — 2021

Studied for 3 years at the Swedish Church of Paris, where I helped organise numerous Swedish traditional events and cultural celebrations.

Additional Information

Technical Skills

Computing

  • Python
  • C++ / C / ASM
  • Rust
  • HTML / CSS / JS
  • Machine Learning

Software

  • After Effects
  • DaVinci Resolve
  • PowerPoint & Excel
  • Visual Studio & VSCode

Languages

  • French Native
  • Swedish Native
  • English Fluent
  • Spanish Conversational

Core Competencies

  • Team Management
  • Problem Solving
  • Scaling Projects
  • Structured & Phased Project Planning

Interests

Film Making

As a kid, I was given a camera. From that moment on, I never stopped capturing the present and preserving our memories.

Traveling

I've been lucky enough to travel a lot, discovering different cultures and learning different languages. Traveling is one of the most enriching experiences, and I intend to keep exploring the world.

World map — countries visited

Surfing

Surfing

Diving

Diving
×

Tazmania is an ultra-low latency trading tool operating on parallel markets such as Polymarket. I used C++ to meet the performance and latency demands, and it's currently running on AWS bare-metal instances. To trigger orders, I use an MLP (multi-layer perceptron) with sub-100μs reaction time. This project is in constant progress and improvement; my latest tests in live conditions brought over 100% return in daily average over 4 consecutive days.

The Challenges

To build this, I've been consistently solving new challenges along the way. Here's the full story from start to current.

What brought my attention to Polymarket is when I started building a tracking tool on it: polytracker.io

Polytracker

When I went on the BTC 15-minute market, I noticed something strange that caught my attention:

The price of the shares were moving before the BTC price on the graph... Did they know the price of Bitcoin before me? Short answer: Yes.

Scratch

So after some serious grinding, I finally found different live feeds that gave me a clear edge over the streams that other arbitrage bots and Polymarket were using. With that, I started building the main algorithm:

Mania

The algorithm was a tough build. The stream was really raw and inconsistent, full of spikes and random noise. I had to clean everything out myself.

The algorithm was okay, but I wanted something that could evolve with time. Thankfully, I had some machine learning experience. That's when I started recording hundreds of markets, built my own dataset, and trained my own MLP.

Sadly, it didn't work.

PnL

So I went back to my dataset and ran a bunch of data visualizations to understand what was happening, and that's when it clicked!

Data visualization breakthrough

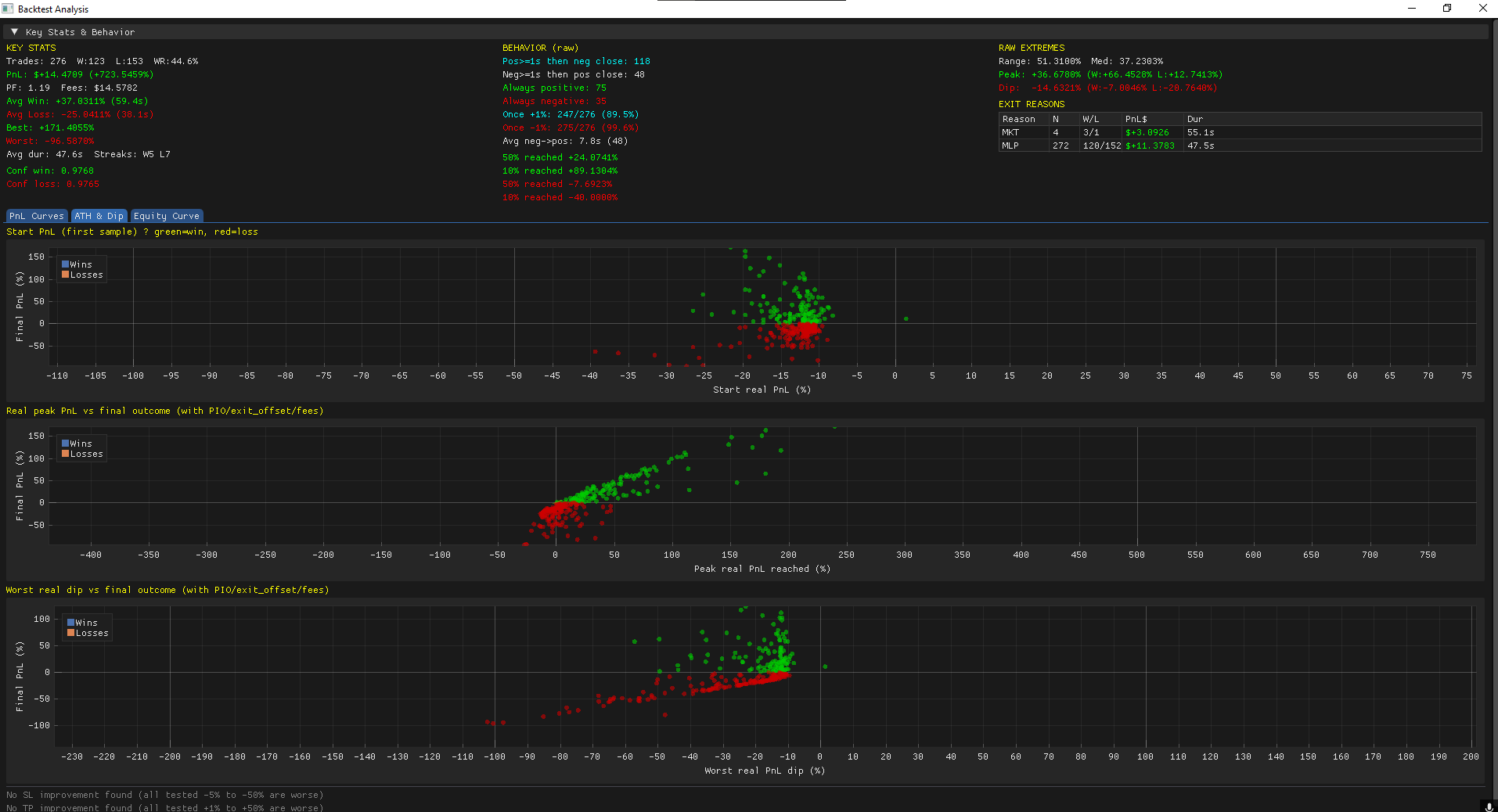
I fixed my dataset, trained it again, and it worked! Here are the backtesting results that confirmed it:

Backtest results Backtest analysis Backtest analysis detail

And to finish, here is a live presentation of my MLP running on 105 unseen markets, around 25 hours of recorded data.

I'll spare you the other challenges along the way: building our own liquidity with a two-agent system to sell positions instantly, achieving data processing in under 500µs, landing transactions before every other arbitrage bot, pre-calculating market depth to adjust bet sizing, implementing a retry evaluation system, implementing variable slippage, pre-calculating fees, renting dedicated servers across different countries to avoid getting banned by Polymarket, and more...

×

In the winter of 2024, I led a community around low market cap tokens, gathering over 800 members to discuss trading strategies, build projects together, and promote my own tools: copy trading bots, sniping programs, and Reflexion, a stealth bundler designed to influence low-cap token charts. Combined, these tools ran over 500K in monthly volume.

The Story

I started getting interested in lowcap tokens when a friend of mine showed me how volatile those markets were. I soon joined a community myself, but the people running it were making poor decisions for the group and taking the community in the wrong direction. So I decided to build my own, quickly outgrowing my original base.

I used this community to launch my own coins and promote them. They would often reach over 50K market cap, sometimes going as high as 80K.

This is where I saw the real potential. I first started building a sniper of my own that would get me quick wins I could reinvest into designing and building my platform:

Deckflow

Note: the logo shown here differs from the current production version, as it was updated after the initial design phase.

Deckflow Home

The goal was simple: share my sniper with people and take a percentage of the volume.

Deckflow Sniper

I soon built out a whole platform with copy trading, where traders and users could sign in and use my services. Over 500K in volume per month with just copy trading and sniping.

But this was only the start. The biggest part of Deckflow were the private clients.

I built a tool that creates fake movement on a token's chart and could invite people to invest, although the patterns were completely synthetic and the whole liquidity was owned by a single person. I called that tool:

Reflexion

What you just saw was a perfect synthetic hype on a token, built only by perfectly timing transactions on the blockchain. To be honest, this is pretty impressive, all of that in C++.

Contract: AsW1dqhhxp9GuTKfWREPh6dkp7JiVFshpFxqAv4Jpump

This was only proposed to clients with high win potential.

×

Growing up, I spent countless hours playing Valorant, and like many players, I quickly noticed how Riot Games was heavily criticized for the inflated prices of their in-game skins and digital assets.

That's where the idea came from: build a marketplace where people could buy and sell accounts with skins and in-game assets at a fraction of Riot's prices, a real alternative to their official store. That's how Euwshop was born.

Euwshop

Recorded 2 weeks after launch

We grew incredibly fast, over 3,000 users in the first two weeks alone.

That's when we saw the real potential of scaling into a worldwide marketplace.

And that's exactly what we did. I quickly recruited 3 managers and client relations representatives across France, the UK, and the USA.

We also invested heavily in communications, especially on TikTok. Our community manager Zartex generated over 1 million views promoting Euwshop.

We expanded the website with in-depth data visualization, applied proven sales techniques, and completely redesigned the platform to improve conversion rates and drive purchases from potential clients.

In the end, Euwshop was a real success, both for me and for my team.

2,500+ Accounts Sold
15K+ Registered Users
1,200+ Clients
80K€+ Revenue
×

This came to mind after going on Vinted and watching people reselling shoes at crazy prices, while on the official manufacturer's website they were way less expensive.

The demand was so high that pairs would sell out in minutes, and if you wanted them after that, you'd have to pay up to 3x the original price.

The perfect example was the collaboration between Nike and Corteiz that we listed on our site. We were selling it at 2x the original price for a while.

Nike x Corteiz

So I started developing an algorithm that, during shoe drops, could buy pairs faster than any human, in bulk, to resell them on our own platform.

That's how Bothlow was born.

Bothlow

Bothlow launch

We first launched a waitlist to evaluate the market and quickly found ourselves with over 800 sign-ups. Thanks to that, we were able to pitch our friends & family and cover the basic costs in exchange for 10% of the company.

That's how we opened our site.

Bothlow website Bothlow product page

And to promote the business, we also started investing in professional shootings.

Bothlow shooting Bothlow shooting

I learned what it truly means to co-found something, to work with a partner, a friend. How to divide tasks and settle disagreements with maturity, always keeping the company at the heart of the work.

In the end, this was my first hands-on business experience. Meeting with legal advisors, reading and complying with all the economic laws around company creation in France. I came out of it grown, and full of ambition for what was next.

See my resume